原文作者:0x 711、FYJ, BlockBeats
以太坊上海升级已于今晨 6 点 28 分在 Epoch 194048 高度完成。此次升级的主要关注点在于增加了以太坊质押取款功能,用户在此次升级后可提取质押的 ETH 及相关收益。根据目前数据情况,以太坊提款情况较为稳定,同时 ETH 和相关质押衍生 Token 价格走势也很平稳。为方便用户实时观测相关数据,BlockBeats 总结整理了四个主流平台推出的以太坊提款数据面板。
beaconcha.in

相关功能刚刚更新,仅支持按日查看 ETH 已提款量,但简洁直观,目前已有两日数据,长期数据积累后可观察取款量趋势。
TokenUnlocks
该页面提供包括提款 pending、预计未来 12 小时提款数据等全面的以太坊质押解锁信息。柱形图则可以清楚观察到解锁数量的变化趋势。

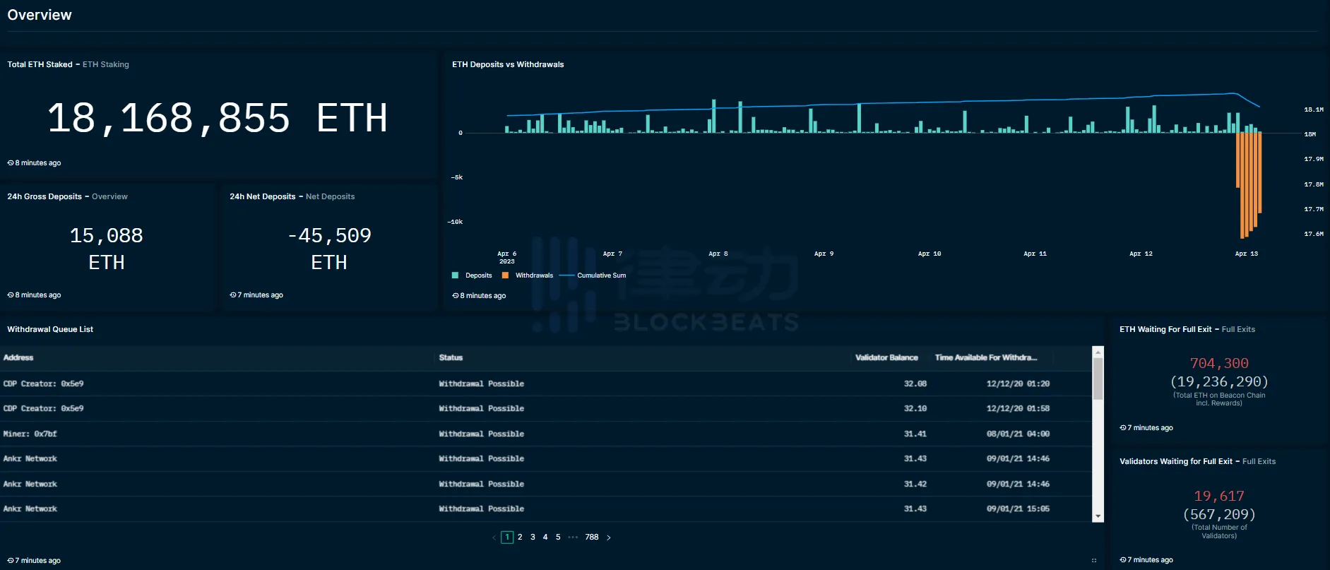
Nansen
区块链数据平台 Nansen 也在上海升级完成后第一时间发布了查询面板。该面板展示了 ETH 的很高质押实体/地址、当前提款状态和提款队列。此外,此页面专门提供了以太坊流动性抵押衍生品(LSD)协议的关键指标和数据分析。


BlockLink
全中文页面对国内用户更加友好,除质押总体数据外,该页面还提供主流质押衍生 Token 的价格走势,更方便用户观测相关 Token 与 ETH 的锚定数据。

本文由会员发布,不代表本站立场,如有侵权请联系我们删除!
文章标题:一文梳理4个监控以太坊提款数据的平台
文章链接:https://www.btchangqing.cn/516204.html
更新时间:2023年04月13日
本站大部分内容均收集于网络,若内容若侵犯到您的权益,请联系我们,我们将第一时间处理。