稳定币被称为加密货币“皇冠明珠”。Nakamoto在比特币白皮书中认为,比特币是一个点对点的电子现金系统,但由于价格波动较大,以比特币为代表的加密货币在现实中难以作为衡量价值的标准,缺乏货币“价值尺度”的功能。稳定币可以很好地解决这个问题。它具有无国界加密货币、快速转账、交易透明等优点。它也有相对稳定的价值。作为使用最广泛的稳定币,美元兑美元的发行量已超过200亿美元,并取代BTC成为加密货币之间的交易媒介。
算法稳定币只有在2020年夏天才会被公众认可。它是一种稳定币。既不存在法定货币抵押稳定币相对中心化的问题,也不存在过度抵押稳定币资金利用率低的问题。然而,目前已有的几种稳定币算法尚未实现稳定币的核心功能“价值稳定”。本文将详细介绍目前流行的算法稳定币项目,适合对算法稳定币感兴趣的新手使用,熟练的玩家可以从旧中学习新的东西。
稳定币具有弹性供给的功能。按照弹性供给的实现方式,现有的稳定币可分为四类。
1用Ampleforth表示的Rebase类
Ampleforth是最**的算法稳定币之一。它增加或减少ampl的供应,以保持ampl的价格在一美元左右。与其他类的稳定币项目不同,Ampleforth使用rebase操作来更改所有用户作为一个整体持有的ampl。基准价以最近24小时成交量加权平均价为基准。当价格高于1.05美元时,所有用户钱包中的ampl余额同时增加;当价格低于0.95美元时,所有用户的ampl余额同时减少。在这个过程中,用户持有的ampl在电源中的比例不会改变。

虽然Ampleforth认为当今的加密货币具有很强的相关性,但通过ampl的激励模式,可以将ampl与比特币等加密货币的价格解耦,从而增强资产的多样性,降低系统性风险。然而,到目前为止,ampl还没有解决这个问题,这已经成为ampl的一个缺陷。当市场波动时,ampl不能保证价值的稳定,甚至放**动,原因有很多。
像ampl这样的rebase代币自然更适合在Uniswap这样的去中心化交易所进行交易。去中心化交换机通过算法自动完成退基操作,增加或减少钱包余额。中心化交换需要先获取链上的余额变化,然后增加或减少用户钱包中的余额。在这个过程中,转让和交易的功能很难实现。GATE.IO由于链上返利没有及时跟进,导致了用户和自身的损失。
以太坊网络中的去中心化交易所主要采用ETH作为交易媒介。在Uniswap的V1版本中,甚至强制要求所有ERC20代币只能与ETH建立交易对。ERC20代币之间的事务是通过路由实现的,中间介质是ETH。在V2版本中,虽然可以自由选择,但ETH仍是主要选择,而ampl在Uniswap中的流动性也在ampl-ETH交易对中。这样,当加密货币整体下跌时,ampl必然会随着ETH的下跌而下跌,而不需要外力的参与;当然,ETH也可以推动ampl的上涨。
当市场下跌时,ampl将不可避免地遭遇抛售。由于ampl的价格低于1美元,持有的ampl的价值将因价格下跌而缩水,用户手中的ampl代币数量将减少,这将扩大用户的恐慌情绪,导致进一步抛售。Ampl下降时容易形成死亡螺旋,上升时容易形成螺旋。
因此,在牛市中,ampl通常比其他加密货币表现更好,但在熊市中,它的表现也更差,相当于市场的放大器。2020年7月,ampl数量增长57倍,价格下降58%,市值增长23倍。
YAM的出现将市场的热度推向了**。Yam的token是通过挖矿来公平分配的,同时,token还可以用于治理。然而,在上市一天后,由于rebase的逻辑错误,yam失败了。较新版本的yamv3保留了rebase功能,但它没有ampl那么纯粹。YAM每笔远期回笼产生的5%将不分配给用户,而是直接在Uniswap的YAMETH交易对中出售,交换的ETH存入国库。
随后出现了只减少而不增加的反充裕方案(xamp),以及锚定其他加密货币的方案,如锚定链的软链。许多仿制光盘来去匆匆,已消失在人们的视野中。
此前,panews已经分析了rebase代币。更多。再基地标志:不对称机会成为游戏窗口,收缩比扩张更常见
2以空集美元表示的质押锁类
目前,ESD的供应量为5.1亿,市值为3.78亿美元。虽然ESD的价格已经从高点下跌了近一半,但空套多拉的市场价值仍然超过安普福斯,是目前最有价值的算法稳定币项目。ESD不仅是稳定的代币,而且代表了通过Dao发行额外代币的权益主张。ESD允许用户通过抵押ESD获得增加供给和参与治理的回报。

ESD的价格稳定性也是基于弹性供给模。当ESD价格高于1美元且协议需要增加供应时,将铸造新的ESD代币,并将这些代币分发给出质人;如果此时系统中有未偿债务,则将优先偿还这些债务。当ESD价格下跌时,用户可以选择销毁ESD并以优惠价格购买债券。如果价格再次高于1美元,债券可以1:1赎回。如果债券在购买后30天内未赎回(价格低于1美元),债券将被销毁,债券对应的资产将丢失。
在ESD发布的前30天,ESD的价格被设定为1.1美元。在此期间,静电放电供应每8小时增加10%。ESD的早期参与者获得了数百倍的利润。
与其他项目不同,空集美元还引入了锁定机制。在系统没有债务的情况下,额外的ESD不会直接分配给ESD持有人,而是奖励给ESD的抵押人和Uniswap ESD USDC的LP代币。退出时,ESD和LP代币的解锁时间分别为15个历元和5个历元(每个历元8小时)。由于大量的静电放电被锁定,当静电放电的市场价值达到数亿美元时,静电放电的外部流通量也很小。这也是ESD被许多人视为资本市场的原因。这种机制很容易导致死亡螺旋下降时。
鉴于目前ESD的高供给,无论是否高于1美元,参与ESD的性价比都不高,购买债券时存在本金全损的风险。
近年来,各种算法已经非常疯狂。动态美元就是其中之一。DSD和ESD的作用机理基本相同,只是修改了一些参数。ESD的epoch时间由8小时改为2小时。目前,DSD的供应量已达1.41亿,市场价值1.21亿美元。
3基本现金表示的多代币类
Bssis现金叉是一个因监管而关闭的项目。它分离了股票代币,保留了债券。因此,该协议包含三种代币,即基本现金(BAC)、基本股票(BAS)和基本债券(bab),其中bab不可转让。BAC是其中的稳定币,锚定1美元;bas是股票代币,可以配置新铸造的BAC代币;bab是债券,bab的价格等于BAC价格的平方。例如,当BAC为0.7美元时,BAB的价格为0.7bac(0.49美元)。
与ESD一样,当BAC高于1美元时,系统首先允许债券持有人赎回BAC。如果此时生成BAC,它将以铸币税的形式分配给董事会,用户将抵押bas以赚取BAC的每日铸币税。
基础现金中的代币以公平的方式分配。一开始,5万个bac被分配到5个稳定币池,bas奖励bac dai和bas dai的Uniswap LP代币的出质人。
区别在于基础现金将稳定代币和股权代币分开,因此美国银行不会受到股权代币抛售压力的影响。如果ESD的出质人想要解除质押并在市场上出售,则ESD在二级市场上的价格将会下跌。然而,以现金为基础,出售银行资产证券不会直接影响银行资产证券的价格。这样,BAC的价格将比ESD更稳定,更实用。
目前,基差现金已经上线30多天,bas也经历了**减产。在减产的同时,BAS的价格不断上涨,吸引了众多用户。
由于基差现金的流行,市场上出现了各种各样的模仿品。其中,基差美元和米特现金最受关注。与基本现金相比,它们只修改了一些参数。例如,在早期mic产出中,mith cash将矿藏数量增加到16个。除了常用的合法硬币抵押稳定硬币外,稳定硬币池还增加了算法稳定硬币ESD、BAC和FraX;除了项目方的mith外,社区池还有其他7种DeFi代币,如yfi、comp、link和AAVE。因此,mith cash吸引了大量社区支持,挖矿业很可能会赶上yam。在15分钟的上网时间里,mith cash锁定了2亿美元;在4小时的上网时间里,它锁定了8亿美元。一张疑似FTX首席执行官萨姆的地址细节照片显示,MIC和MIS共有1.29亿美元的资金。
4用FraX表示的一些算法是稳定的
FraX是第一个部分算法稳定币项目。在现有算法稳定币的基础上,增加了部分稳定币作为抵押资产的概念。FraX中有两种代币,稳定代币FraX和治理代币FXS。稳定币FraX需要消耗稳定币USDC和治理代币FXS。在创建阶段,只需要消耗USDC。一开始,抵押贷款利率是*,也就是说,用USDC抵押贷款来投FraX,然后每小时调整一次抵押贷款利率。如果远期利率超过1美元,抵押贷款利率将降低,FXS的份额将增加;如果远期利率低于1美元,抵押贷款利率将增加。按揭利率每小时调整0.25%。

不出所料,推出后,由于算法稳定币的普及和FXS的稀缺,房贷利率将继续下降,而FXS的价格将继续上涨。但在实际过程中,并没有达到预期,其中一些值得思考。
FraX项目有私募,很快就会解锁一部分,这导致参与不公平和缺乏大量资金。
即便如此,弗雷克斯的硬币在一小时内就超过了2000万美元。但由于frax-ETH交易对的存在,frax的推出很快就恰逢ETH的下跌,导致frax被动下跌且不足1美元,按揭利率逐渐上升至*,FXS消费不足。
虽然项目中有价格稳定机制,但硬币铸造和兑换时,系统会扣除部分成本。因此,当远期外汇价格低于1美元时,套利者不愿意从市场上回购远期外汇,并因成本过高而销毁远期外汇以赎回美元信用证。
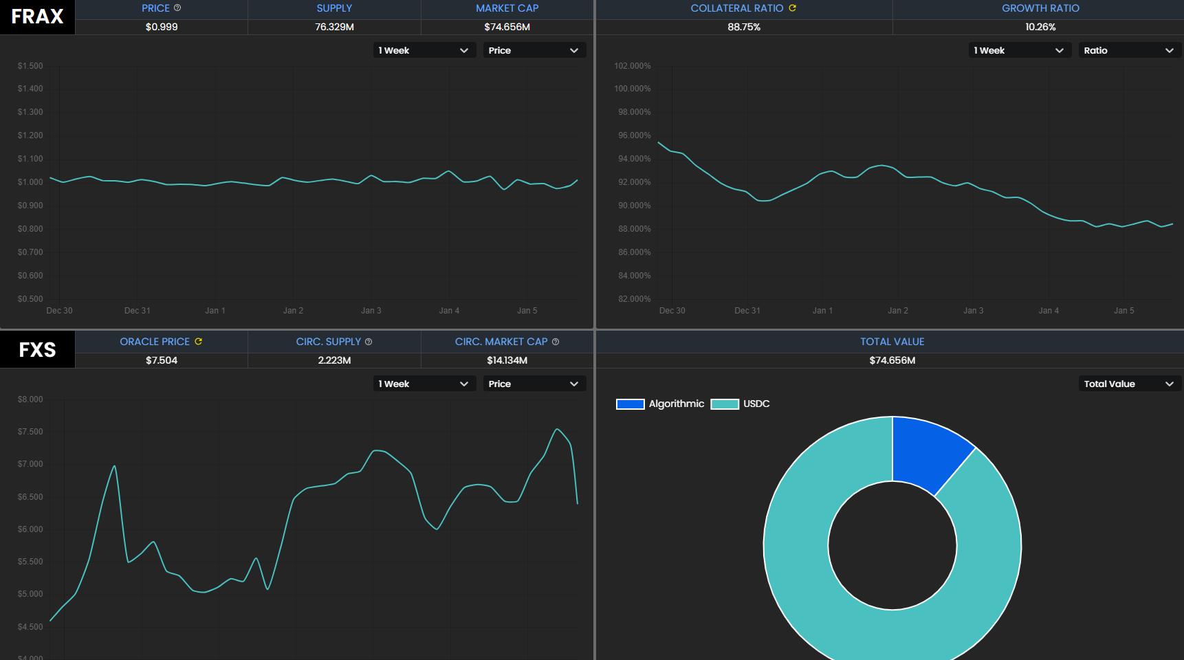
由于FraX的价格低于1美元,FXS不能得到很好的利用。在FraX上线不久,FraX进入了一个类似的死亡螺旋场景。直到FraX恢复到*美元抵押贷款的状态,FXS在短时间内从20多美元跌至5美元。幸运的是,这个项目在上线前就受到了高度关注。ETH和其他项目的上涨支持了FraX的价格回到1美元以上。现在FraX的供应量已经达到了7600万,按揭利率降到了88.75%,这意味着铸造FraX需要消耗11.25%的FXS,FXS的价格已经回到了7美元。
总结
目前算法稳定币项目还处于试验阶段,无法实现价格稳定,甚至放大市场波动。从目前的情况来看,只有以太坊网络中的项目获得了比较大的资金支持,而区块链上的其他项目可能只有几百万元的锁定头寸。算法的稳定性很大程度上依赖于机制创新。有些机制直接来自学术论文。如果我们能设计出一个足够好的机构,它可能会导致算法稳定的应用。另外,在算法稳定币的LP代币挖矿阶段,普通用户可以使用稳定币参与初始阶段,特别是依靠博弈论相关的专业知识。
文章标题:详细说明四种算法稳定货币为什么会变成不稳定的“弹性货币”
文章链接:https://www.btchangqing.cn/177378.html
更新时间:2021年01月11日
本站大部分内容均收集于网络,若内容若侵犯到您的权益,请联系我们,我们将第一时间处理。